Для того чтобы разобраться с зависаниями операций по созданию snapshots в ZFS решил ее замониторить нормально. В Telegraf есть плагин для этого https://github.com/influxdata/telegraf/tree/master/plugins/inputs/zfs Начал разбираться с ним и выяснил забавное - в версии для Linux он собирает кучу детальной информации, но вот самые базовые метрики, на которые нужно смотреть в первую очередь (статус, capacity, fragmentation и тд) - не собирает. Причем такая ущербность присуща только Linux версии, под FreeBSD все нормально. Нашел Isssue 2,5 летней давности - https://github.com/influxdata/telegraf/issues/2616
Тут во всей красе появился один из недостатков open source проектов - долго обсуждали какое решение лучше, так и не довели ни одно до конца и забросили. Я набросал pull request дабы эту проблему наконец-то закрыть - https://github.com/influxdata/telegraf/pull/6724 К сожалению от маинтейнеров ни ответа ни привета.
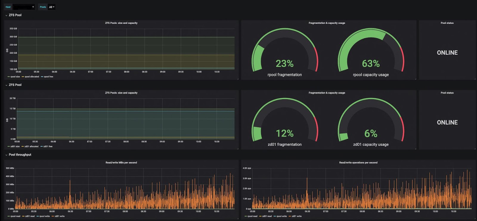
Забил болт, решил не ждать их и использовать свой форк. Набросал тут dashboard - может кому пригодится:
Сам dashboard можно взять отсюда https://grafana.com/grafana/dashboards/11364 или отсюда - https://github.com/yvasiyarov/zfs-dashboard
